Welcome to the next frontier of dairy farming with CattleWell's revolutionary solution

xbolus in-vivo health monitor system

Understands your cows from inner body

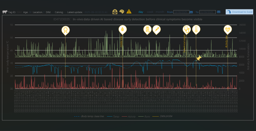
Xbolus is a revolutionary and innovative cow health monitor system which bases on a sophisticated in-vivo bolus sensor measuring directly inside of the body. It continuously measures critical parameters including inner body temperature, movement activity, water intake and drinking cycles with unparalleled precision, facilitating proactive and preventive dairy cow health monitor and reproduction management. As inner body temperature is the first indicator of diseases before any other external signs, Xbolus detects disease in the early stage up to 5 days clinical symptoms became visible. This creates opportunities to take proactive actions to reduce loss. Xbolus also provides calving alerting up to 15 hours in advance to improve fertility management, and water intake drinking cycles detection to improve milk yield, as well as activity measurement providing comprehensive insights in the heat detection in order to inseminate at the right time for reproduction.

This wealth of data empowers artificial intelligence (AI) algorithms to predict health outcomes, enabling farmers to act proactively regarding health issues, preventing clinical symptoms.

With this cutting-edge bolus technology, Xbolus understands your cows from inside of its body and provides unprecedented insights into the health, performance and animal welfare, make dairy farms more efficient, sustainable and profitable than ever before, taking dairy cows health management into a new era.

Xbolus体内健康监测系统
Xbolus设备图
体内健康监测系统

The core of the in-vivo system lies our unique bolus technology, a sophisticated sensor measuring directly inside the cow's reticulum. The bolus continuously monitors critical parameters, including inner body temperature, water intake and drinking cycles, rumination and activity with unparalleled precision. This wealth of data empowers artificial intelligence (AI) algorithms to predict health outcomes, enabling farmers to act proactively regarding health issues, preventing clinical symptoms. Xbolus In-vivo system takes dairy farming into a new era!

数据监控界面